PRTG Multi-Core Dashboards is included with PRTG Enterprise Monitor subscriptions at no additional cost.

Shows the Group Status dashboard. This is a status dashboard. The screenshot shows all the groups from one server (including remote probes). Each group has its own square with the group status as the color of the square.

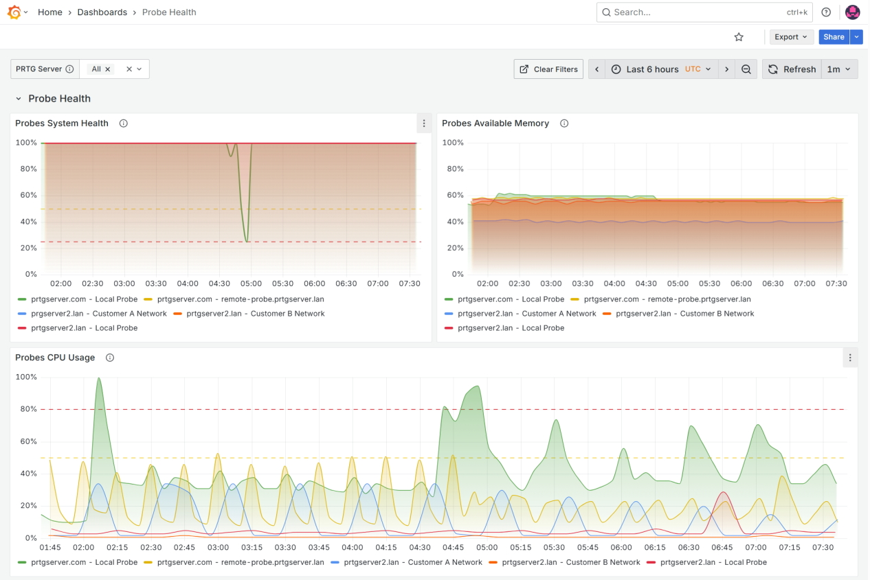
Shows the Probe Health dashboard. This is a metrics dashboard. The screenshot shows CPU usage, available memory, system health and free disk space for the local probes and remote probes of the two prtg servers configured with this grafana instance.

Shows the Sensor Status dashboard, but with more of the dashboard visible. This screenshot includes the Sensors Details table at the bottom of the screen.

Shows the Status Overview dashboard. This is a status dashboard. The screenshot shows an overview of all the sensors in each server as well as the probe states of the local and remote probes in each server.
PRTG Multi-Core Dashboards is a powerful extension for Paessler PRTG that enables enterprise-level visualization of monitoring data through Grafana® dashboards. It allows you to create unified views across multiple PRTG servers with pre-configured professional templates that display critical information in visually compelling formats. PRTG Multi-Core Dashboards uses PRTG Data Exporter as the underlying technology to extract and prepare your monitoring data for visualization.
Customization options are available for different teams and stakeholders in your organization, from executive-level overviews to detailed technical views.
Yes, PRTG Multi-Core Dashboards is included in your PRTG Enterprise Monitor subscription at no additional cost. This extension enables you to create unified Grafana® visualizations across multiple PRTG servers with pre-configured dashboard templates.
Yes, Grafana® needs to be installed separately. You can download Grafana® from the official Grafana® downloads page.
Grafana® can be installed on the same server as PRTG Data Exporter or on a different server, depending on your infrastructure requirements.
Yes, this is one of the key features of PRTG Data Exporter. You can consolidate monitoring data from multiple PRTG servers into a single database, enabling unified dashboards that provide comprehensive visibility across your entire infrastructure.
PRTG Multi-Core Dashboards provides a wide range of Grafana® visualization options including time-series graphs, gauges, tables, and heatmaps. The pre-configured templates offer immediate value for different stakeholders, while the flexibility of Grafana® allows you to create custom dashboards tailored to your specific monitoring needs.
PRTG Data Exporter works behind the scenes to extract and prepare your monitoring data for these visualizations.
A product extension of Paessler PRTG is separately licensed software that extends the feature set of the Paessler PRTG monitoring tools. To purchase and use a product extension, you need to own an active PRTG Network Monitor or PRTG Enterprise Monitor subscription or a perpetual PRTG Network Monitor license with active maintenance.
In PRTG, “sensors” are the basic monitoring elements. One sensor usually monitors one measured value in your network, for example the traffic of a switch port, the CPU load of a server, or the free space on a disk drive. On average, you need about 5-10 sensors per device or one sensor per switch port.
PRTG Data Exporter streamlines the process of visualizing PRTG monitoring data by exporting it to standalone databases (MS SQL, PostgreSQL) that can be easily connected to Grafana® for powerful dashboard creation and data visualization via Grafana® APIs. Grafana® is a trademark of Grafana Labs. PRTG Data Exporter is not affiliated with or endorsed by Grafana Labs.
Do you need more deep-dive information, or do you have any questions? Here you'll find what you are looking for. And if you'd like to talk to one of our experts, just contact us – we're always happy to help.