EMPRESA
Leiden University Medical Center (LUMC)
INDUSTRIA
Sanidad
TAMAÑO DE LA INSTALACIÓN
Instalación grande
UBICACIÓN
Países Bajos
El Leiden University Medical Center (LUMC) es un moderno centro médico universitario de investigación, educación y atención al paciente con un perfil de alta calidad y una fuerte orientación científica. En el LUMC se forma a los estudiantes para que innoven y aprendan durante toda la vida. Los investigadores se dejan inspirar y prueban sus descubrimientos directamente en la práctica. Los pacientes pueden contar con ser ayudados según el estado del arte de la ciencia. El LUMC cree en la curación, pero también en la prevención.
El Leiden University Medical Center (LUMC) es el hospital universitario asociado a la Universidad de Leiden/Países Bajos. Se trata de una asociación entre el Hospital Universitario de Leiden (AZL) y la Facultad de Medicina de la Universidad de Leiden.
Los pacientes pueden estar seguros de que LUMC utiliza los últimos avances científicos y tecnológicos en su atención. El LUMC cree tanto en la prevención como en la curación. Al implicar a empresas y organizaciones del área local -y más allá-, LUMC hace que la innovación y las nuevas aplicaciones sean realmente posibles. Así es como el centro médico universitario quiere desempeñar un papel pionero en el desarrollo de soluciones para cuestiones sanitarias.

El LUMC es un hospital universitario con numerosos departamentos que ofrecen atención especializada. Un aspecto esencial para garantizar esa atención es el buen funcionamiento de TI. Por ello, el hospital cuenta con un equipo central de TI que monitorea la red. También hay especialistas en TI que trabajan en los distintos departamentos del hospital. Por ejemplo, la salud de la red se monitorea las 24 horas del día y, por extensión, también la de los pacientes.
En 2019, LUMC decidió cambiar a un nuevo sistema de monitoreo de red. Finalmente, eligieron PRTG Network Monitor de Paessler. Querían trabajar con un sistema en el que se pudieran monitorear varios elementos desde un único entorno. "Empezamos a implantar Paessler hacia finales de ese año, y a partir de entonces todo fue muy rápido. Elegimos el sistema PRTG por el gran número de usuarios, su flexibilidad y la posibilidad de monitorear equipos médicos", explica Bouwman.
Y eso ha ido muy bien. El equipo central de TI que trabaja con Paessler, que representa 1,5 ETC, está dando muy buenas críticas, al igual que los usuarios finales de los distintos departamentos. De hecho, el sistema ha sido tan popular que la licencia inicial pronto se quedó pequeña. "Debido a su popularidad entre nuestros colegas, lo actualizamos el año pasado y ahora utilizamos PRTG Enterprise Monitor. Ahora hay unos 20 servidores dentro de LUMC que utilizan PRTG y 1.000 servidores que se ejecutan en PRTG. Para inspirar entusiasmo entre mis colegas, organicé sesiones de formación internas"
En sus propias palabras, el LUMC está bastante "atascado en sus costumbres". Al departamento de TI le gusta hacerlo todo él mismo. Esto tiene sus ventajas, pero también sus inconvenientes. Por ejemplo, este tipo de implementación a veces puede llevar cierto tiempo, aunque no fue el caso de Paessler. La ventaja de trabajar así es que el equipo de Bouwman sabe exactamente cómo se diseñan los distintos sistemas y cómo se instalan.
Bouwman afirma que la instalación de PRTG fue muy sencilla y que la implementación se realizó sin problemas. Tras la configuración inicial, ha sido cuestión de ampliar y desarrollar. "La implementación de PRTG fue muy fluida, lo cual fue estupendo. Consultamos la Knowledge Base de Paessler como ayuda. Contiene mucha información útil"
Los distintos departamentos del hospital son libres de decidir por sí mismos cómo organizan su monitoreo. El departamento de neonatología (UCIN), por ejemplo, ha externalizado el monitoreo a terceros. "Nuestro papel como equipo central de TI es monitorear ese monitoreo. Así siempre podemos estar seguros de que todo funciona correctamente. Pero son los propios departamentos los que deciden si convierten sus sistemas a Paessler. En cualquier caso, para nosotros es fácil añadirlos a PRTG"

En 2019, decidimos cambiar a un nuevo sistema de monitoreo de red. El requisito en aquel momento era trabajar con un sistema en el que se pudieran monitorear varios elementos desde un único entorno. Esto significa monitorear la salud de la red las 24 horas del día y también, por extensión, la salud de los pacientes.
El LUMC también trabajaba anteriormente con otra herramienta de monitoreo (SCOM). Pero ahora que trabajan con PRTG, el hospital ha notado que la interfaz de Paessler es mucho más rápida. Y la forma en que se muestra la información al abrir un sensor es muy intuitiva. "Con Paessler, podemos ver toda la información crucial junta de un vistazo. Así podemos saber al instante lo que está pasando. Incluso mostramos los paneles por todo el hospital en grandes pantallas de televisión. Esto significa que todo el personal recibe la misma información importante"
PRTG funciona virtualmente en el LUMC. Para monitorear el sistema de monitorización, LUMC ha optado por un segundo entorno PRTG que está configurado para monitorear el primer sistema. El segundo entorno es físico, dice Bouwman, para monitorear los servidores virtuales. "PRTG nos da confianza y una supervisión total del estado actual de nuestros sistemas. Esto reduce significativamente la carga del sector sanitario"

Cada departamento hospitalario que utilice PRTG puede configurar su propio entorno. "Es el poder de la flexibilidad lo que hace de PRTG una propuesta seria. Esto significa que los departamentos pueden decidir por sí mismos lo que quieren monitorear. En Radioterapia se volvieron completamente locos Eso es algo que me gusta ver. La libertad de organizar las cosas uno mismo es una ventaja real"
Esta libertad también se refleja en el uso de la API. "Hemos compilado nuestro propio almacén de datos. Ahora tenemos más de 1.000 servidores ejecutándose en PRTG. Es la solución perfecta para monitorear de forma extremadamente amplia y flexible", concluye Bouwman.
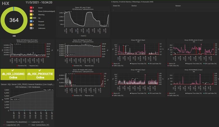
Un ejemplo de ello es la disponibilidad del entorno HiX. Se trata de la aplicación central para la transmisión y el procesamiento de datos relacionados con los pacientes del LUMC. PRTG monitorea el entorno HiX 24 horas al día, 7 días a la semana, con varios sensores.
Gracias a la consolidación, los sensores muestran el estado de los sistemas de un vistazo para los responsables.

La implementación de PRTG fue la mejor decisión para el departamento de TI del LUMC. Bouwman incluso se atreve a decir que todos los usuarios de su organización están entusiasmados, aunque sólo sea por la popularidad del sistema. Los compañeros de otros departamentos sienten curiosidad y vienen a echar un vistazo al sistema de monitoreo.
Versión completa de PRTG de 30 días. Después de 30 días, se convierte en versión gratuita.
Si le convence, puede adquirir la versión de pago.